Skip to main content
Calico Enterprise 3.22 (latest) documentation

Kibana dashboards and logs

Kibana

Kibana is the frontend for Calico Enterprise Elasticsearch, which is the logging infrastructure that centrally stores logs from all managed clusters. Kibana provides an interface to explore Elasticsearch logs and gain insights into workload communication traffic volume, performance, and other key aspects of cluster operations. Log data is also summarized in custom dashboards.

The following logs are generated by Calico Enterprise. All logs are enabled by default except l7 logs, which must be explicitly enabled.

Log typeDescriptionIndex in Kibana
flowLayer 3/4 network flows for workloads: source and destination namespaces, pods, labels, and policiestigera_secure_ee_flows*
l7Layer 7 network flows for workloadstigera_secure_ee_l7*
auditAudit logs for Calico Enterprise resourcestigera_secure_ee_audit*
bgpCalico Enterprise networking BGP peering and route propagation.tigera_secure_ee_bgp.*
dnsDNS lookups and responses from Calico Enterprise domain-based policy.tigera_secure_ee_dns*
eventsCalico Enterprise intrusion detection events: suspicious IPs, suspicious domains, and global alertstigera_secure_ee_events*

Start Kibana and access dashboards

In the web console, from the left navbar select, Kibana. A new browser tab opens into Kibana.

In Kibana, click the hamburger icon in the top left corner, and select Analytics, Dashboard.

kibana-dashboard

A list of curated dashboards is displayed. Note that some log types do not have a default dashboard (bgp and events).

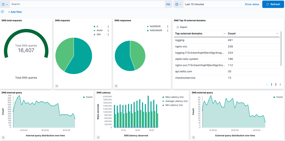
DNS dashboard

dns-dashboard

The DNS dashboard summarizes DNS data and logs into metrics, providing high-level information on the types of DNS lookups made, responses, and overall DNS performance. By default, DNS activity logs are captured only for requests/responses from Kubernetes built-in DNS services (CoreDNS). DNS activity to an external DNS server can be captured by configuring the parameter, dnsTrustedServers in Felix. DNS activity to Node local server is not supported.

The dashboard provides the following metrics/data, which can be edited as required.

Metric/dataDescription
DNS total requestsCumulative DNS requests over the reporting period. Default: 24hrs.
DNS requestsType of DNS request.
DNS responsesDNS response codes which may indicate issues with specific lookups.
DNS Top 10 external domainsCount of top domains in lookups.
DNS internal queryLookups within the Kubernetes cluster.
DNS external queryLookups to non-cluster domains.
DNS LatencyMeasured latency which can indicate DNS issues.
DNS internal queries by serviceTop types of requests within the cluster per service.
DNS external queries by serviceTop types of requests external to the cluster per service.
DNS response code by serviceTop DNS response codes per client.
DNS query count by serverVolume of DNS traffic per DNS server.
DNS transfer by serviceVolume of DNS traffic per service.
DNS logsRaw DNS logs.

L7 HTTP dashboard

l7-dashboard

The L7 HTTP dashboard provides application performance metrics for inscope Kubernetes services. The data can assist service owners and platform personnel in assessing the health of cluster workloads without the need for a full service mesh. L7 logs are not enabled by default, and must be configured.

The default metrics are:

  • L7 HTTP requests
  • L7 all services
  • L7 HTTP duration
  • L7 HTTP methods
  • L7 HTTP response codes
  • L7 HTTP request duration
  • L7 HTTP requests over time
  • L7 HTTP method by service
  • L7 HTTP response by service
  • L7 HTTP bytes transferred
  • L7 Top URLs
  • L7-search (raw HTTP logs)

Tigera Secure EE audit logs dashboard

audit-logs-dashboard

The Tigera Secure EE audit logs dashboard provides historical events of changes made to your deployment. These events can be used to understand updates to resources, privileged access and actions, and can also help demonstrate compliance for different regulatory concerns.

Audit logs listed in the section, audit-search can be expanded by clicking on the triangular expand icon, which presents the log in Table format by default. Clicking on JSON in the Expanded document displays the same log in JSON format. The logs can be filtered in the Audit Filtering Controls.

Tigera Secure EE flow logs dashboard

flow-logs-dashboard

The Tigera Secure EE flow Logs dashboard lets you analyze flow logs using the filter options in the Flow Filtering window. The flow logs matching the applied filter are displayed below in the flow logs window. To review a specific flow log in detail, click the triangular expand icon to the left of the flow.

The full flow log is now displayed in Tabular format by default. To view the log in JSON format click the JSON header.

flow-logs-dashboard

Tigera Secure EE Tor-VPN logs

tor-vpn-dashboard

Tor and VPN-based traffic indicate the use of anonymization techniques in an attempt to mask the origins and destination of network traffic. Calico Enterprise has built-in capabilities to assist with detecting such traffic and requires minimal configuration to activate.

Once enabled, the Tigera Secure EE Tor-VPN logs dashboard can provide a view into any traffic to/from Tor and VPN gateways. The information quickly provides InfoSec teams and operators a focused view on anonymization-based traffic patterns. The reported flows can be filtered in the Tor-VPN controls window and the flow logs for inscope traffic can be reviewed in the Tor-VPN-search window.

Create custom filters and queries

Each dashboard has advanced filtering options if pre-built dashboards are insufficient. For example:

  • To build a query from all fields available in the logs, click Add Filter

  • To create a manual query, click Search (next to the disk icon on the left). The following example shows a query process_name :*curl* for the process_name field matching glob pattern, curl. Only logs where field process_name contains the string curl are filtered.

custom-search

View logs by indices

To view logs by indices, click the hamburger menu, select Analytics, and click Discover.

all-flow-logs